项目采用30仓+5称斗兼顾速度与精度,使用双秤斗毫微称(精度≤±6g)处理微量原料,搭配单点除尘系系统。

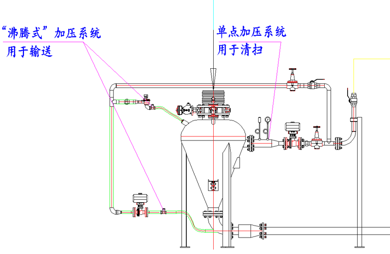
项目采用双压气力输送系统,“沸腾式加压”输送物料,“单点加压”清扫物料。相比传统气力输送,耗气量减少90%,输送80KG物料,仅耗用0.2Bar压力。整体残留控制在200g左右。

双压气力输送系统&陶瓷弯管设计,相比普通弯头耐磨度提高十倍寿命延长至18个月。

通过高精度配料系统,使30g以内配料精度从85%大幅提升到99%。

项目采用30仓+5称斗兼顾速度与精度,使用双秤斗毫微称(精度≤±6g)处理微量原料,搭配单点除尘系系统。

项目采用双压气力输送系统,“沸腾式加压”输送物料,“单点加压”清扫物料。相比传统气力输送,耗气量减少90%,输送80KG物料,仅耗用0.2Bar压力。整体残留控制在200g左右。

双压气力输送系统&陶瓷弯管设计,相比普通弯头耐磨度提高十倍寿命延长至18个月。

通过高精度配料系统,使30g以内配料精度从85%大幅提升到99%。
